Serviços

TREINAMENTO
> Consultoria, projeto, desenvolvimento e implantação de sistemas de automação para máquinas e processos industriais;
> Programação de Controladores Programáveis (CLP) de diversos fabricantes;
> Controle de inversores de freqüência, servo-motor, soft-starter, motores de passo, balanças, entre outros através de CLP e Sistemas de Supervisão;
elemaco003002.jpg
> Implementação e sintonia de malha de controle PID e desenvolvimento de técnicas de controle dedicadas;
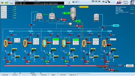
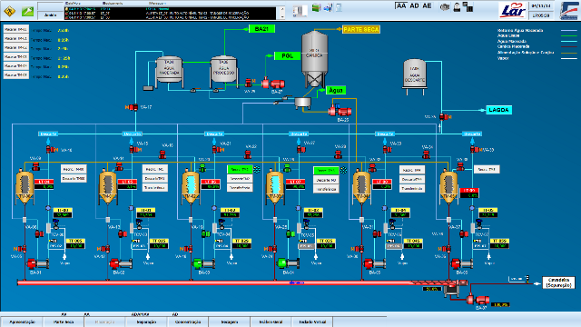
> Desenvolvimento de Sistemas de Supervisão e Controle (SCADA) com alta qualidade gráfica;
> Programação de recursos de gerenciamento de sistemas como alarmes, receitas, históricos, relatórios e rastreamento das operações;
> Integração e/ou disponibilizacão de dados de processo através de Internet/Intranet para sistemas corporativos ou gerenciais;
> Montagem de infraestrutura para instalações elétrica industrial, comercial e condominio:  eletrocalhas, tubulações, sistemas SPDA (para-raios), passagem de cabos, interligações,  ligações de instrumentação, instalações pneumáticas, etc.
>Manutenção elétrica em paradas de unidade fabril para reparos, correções e alterações no projeto.

crbst_processlayout.jpg
> Projeto e implementação de Redes Industriais de comunicação abertas ou proprietárias;
C5Tela2W
> Assistência técnica 24 horas;
> Manutenção local em sistemas operantes;
> Manutenção remota via modo discado direto ou internet/intranet;
Elemaco© Automação 2004 - 2023     V2.3B1003                                                                                        Transformando tecnologia e conhecimento em resultado qualitativo.
Serviços

“Serviço é o conjunto de atividades realizadas por uma empresa para responder às expectativas e necessidades do cliente.”
Dentro deste conceito podemos graduar a qualidade destes, prestando um bom atendimento ao cliente nos serviços solicitados. A busca insessante do bom trabalho, validará a qualidade.
elemaco003001.gif elemaco003001.gif elemaco003001.gif
elemaco003001.gif elemaco003001.gif elemaco003001.gif
elemaco003001.gif elemaco003001.gif elemaco003001.gif
> Integração de interfaces Humana-Máquina (IHM) em sistemas automatizados.
elemaco003001.gif
elemaco003001.gif
Crédito ifm

Elemaco  Transformando tecnologia e conhecimento em resultado qualitativo